ÚV Těmice
- nimmrichter
- 18. 5. 2022
- Minut čtení: 1
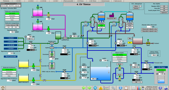
V květnu roku 2022 jsme dokončili realizaci na akci "Rekonstrukce a zvýšení kapacity stávajících technologických rozvodů pitné vody - Těmice". Součástí této akce byla rekonstrukce objektů VDJ, vrtů HV3, HV6A, HV7A a samotné úpravny vody. Akce zahrnovala dodávku nových rozvaděčů s novým řídicím systémem spolu s kompletní výměnou elektroinstalace.
Zdroj: Foto firmy GDF













Komentáře